Loading

Alta™ View for Data Protection

Centralized AI-powered hybrid and multi-cloud data management console.

Alta View Hero Image
Overview

Seamless control, intelligent automation, and an unparalleled user experience.

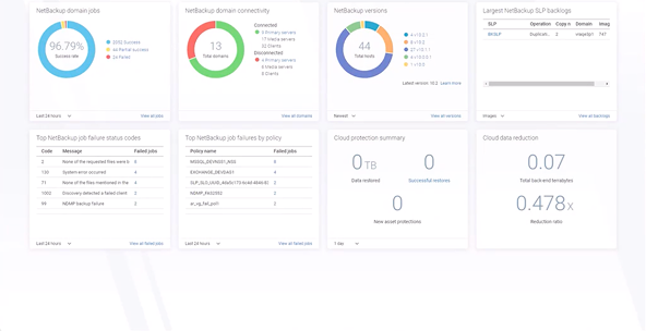
Alta™ View is a secure management platform — delivered as a service — that brings together data from all your Cohesity-managed domains into a single, aggregated view. With the enhanced visibility and control of this all-in-one interface, you can easily manage all your critical data protection requirements at any scale across hybrid cloud, multi-cloud, and on-premises environments. Start using Alta View today at no cost with most Alta and NetBackup licenses.

Benefits

Visibility and control through a single pane of glass.

Simplify data management

A single, secure console offers quick and easy access to all your data protection services, both cloud-based and on-premises.

Accelerate risk reduction

Centralized control and global visibility swiftly minimize cyber vulnerabilities and protect your data across all environments.

Increase efficiency

Intelligent, built-in tools and services streamline data protection, boosting the efficiency of your operations.

 

Enhance insights

Fast, comprehensive data analytics and smart reporting optimize your enterprise data protection strategies.

AI-powered automation Image

AI-powered automation and control of data management and protection.

Alta View aggregates data from across your organization into a single, unified management console — extending your visibility and expanding your range of options.

  • Unify all your managed domains, whether deployed on-premises or in the cloud.
  • Discover and protect previously undetected data assets, ensuring comprehensive security.
  • Simplify the creation and enforcement of security policies by using AI to suggest and implement the most effective data protection strategies.
  • Collaborate across departments by allowing users to access and edit specific resources based on their role.

Streamline data operations and increase efficiency.

Alta View optimizes hybrid and multi-cloud data management by providing unified tools and capabilities that increase operational efficiency while mitigating the risk of cyberattacks.

  • Streamline global protection policy management through single-click deployment for increased efficiency.
  • Speed up threat detection and limit potential damage with accelerated threat hunting and blast radius analysis by leveraging hash-based malware detection and efficient indexing of files.
  • Utilize orchestrated recovery blueprints to align with specific recovery objectives and compliance requirements.
  • Centralize critical event tracking, providing a unified view for swift response to potential issues.
Streamline data Image
Veritas Alta Copilot Blog Image

Alta Copilot: AI-powered assistant

  • Accessible within Alta View as a conversational assistant.
  • Responds to natural language queries.
  • Automates admin tasks, simplifies complex data management, identifies cyber vulnerabilities, and enhances operational efficiency through dynamic data visualization.

Safeguard against threats to your data and applications.

Alta View is hosted on an enterprise-hardened foundation. It is configured and optimized to meet high levels of security requirements and verification, ensuring the cyber resilience of your organization.

  • Implement data isolation for enhanced security and privacy measures.
  • Utilize role-based access control (RBAC), single sign-on (SSO), and multi-factor authentication (MFA) for robust identity management.
  • Enhance security with adaptive MFA and multi-person authentication (MPA) based on user behavior.
  • Employ patent-pending entropy for efficient anomaly detection.
  • Ensure data encryption at rest and in transit, with certificate-based communication between Alta View and servers.
Security Data Management Image
Security Data Management Thumbnail

Guide your data management strategy with predictive insights.

Alta View provides intelligent data analytics and predictive insights that help you make well-informed decisions about trends and future planning.

  • Optimize your cloud investment by analyzing spend and usage patterns.
  • Protect and secure sensitive information by determining what data needs to be retained and how it should be protected.
  • Measure the success rate of backups to make sure goals are met and data is backed up properly.
RELATED PRODUCT

Precision recovery through intelligent orchestration

RecoveryAgent is a powerful solution designed to simplify and accelerate disaster and cyber recovery operations. It enables organizations to create automated recovery blueprints that streamline workflows, reduce the risk of data loss, and ensure business continuity. With RecoveryAgent, teams can rapidly build, test, and validate recovery plans, proactively addressing threats and minimizing downtime.

RecoveryAgent UI
TESTIMONIALS

East Lothian Council (Scotland)

Resources

Solution Brief
Solution Brief
Cyber Resilience Innovations
Solution Brief
Solution Brief
Cohesity Alta Solution Overview
Loading