Loading
June 18 2020

Simplify Data Management with Cohesity

Web

Most IT modernization efforts are either directly or indirectly initiated to address the operational complexity caused by a legacy technology infrastructure. In recent months, the changing business conditions have forced enterprises to reprioritize their IT efforts: simplify IT infrastructure, while also reducing the operating cost, and ensuring business continuity—especially amid increased ransomware attacks.

While simplifying IT operations helps free up your time, it also results in reducing operating costs and security risks, especially important for these uncertain times. With simplicity at its core, Cohesity’s unique architecture has dramatically increased the operational efficiency that enterprises can expect from their data management infrastructure. 

Architected for Simplicity

Not everything in life needs to be complex or complicated. Cohesity SpanFS, a third-generation distributed file system, was engineered from the ground up to eliminate mass data fragmentation, and the resulting operational inefficiencies and complexities. Here are a few noteworthy Cohesity Helios platform capabilities that are helping enterprises simplify their data management and access, while also reducing cost and security exposure:  

  • Consolidate multiple workloads – such as file shares, disaster recovery, and dev/test – in addition to protecting a wide range of data sources on a single hyper-scale platform
  • API-driven architecture that streamlines your operations by integrating with the industry-leading automation and orchestration tools of your choice
  • Non-disruptive, rolling software upgrades and capacity expansion
  • Easily meet your backup and recovery SLAs with MegaFile-based parallel ingest/restore, fully-hydrated snapshots, and instant data mount
  • Dramatically reduce your backup failures  and the time wasted in troubleshooting the failures, and not to mention those long frustrating support calls
  • Manage and protect less data volume by reducing the data footprint

A Single User Interface to Access All Data and Apps, Located Anywhere

Businesses are global and so are their data and apps, spread across locations and environments. With a single SaaS-based user interface and built-in machine learning intelligence, Helios enables you to effortlessly manage and access all your data. And you get global operational insights and actionable recommendations to make informed decisions. 

  • Manage all your Cohesity clusters from a single user interface
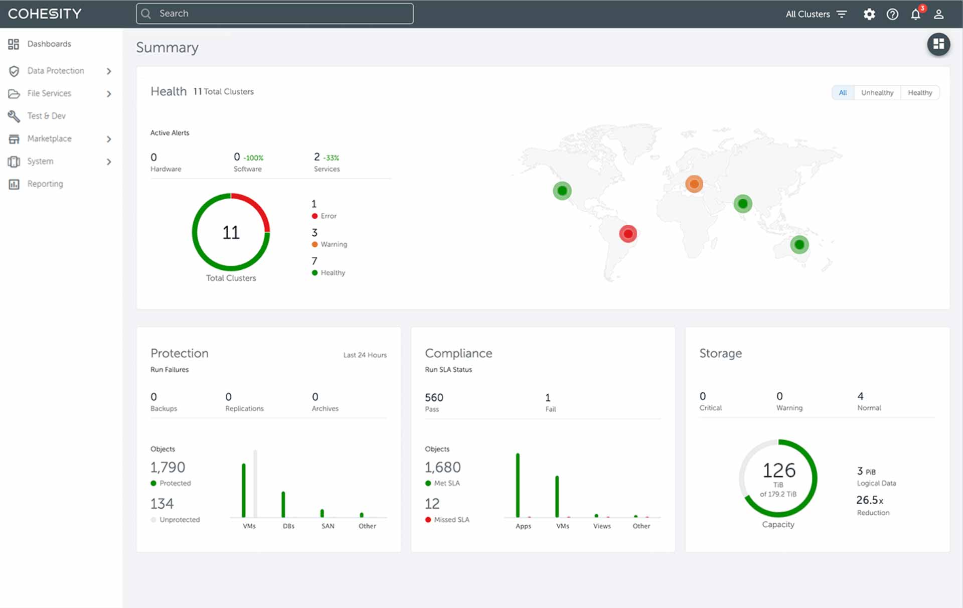
    The single dashboard (figure 1) aggregates operational data including, the health of your global Cohesity infrastructure, the status of protected objects, SLA status, performance (throughput and IOPS), and more. Other benefits include: 
    • Orchestrate cluster upgrades (one or more) across locations simultaneously or scheduled to meet your business requirements.  
    • Easily access multiple pre-canned or tailored global reports. Generate global reports including but not limited to protection status, SLA violations, storage utilization, and reduction. Each of these reports can be exported and shared in multiple formats, including PDF and CSV.
    • Set your desired thresholds and receive aggregated alerts of potential issues when things exceed the desired thresholds.
helios global dashboard diagram1
Figure 1: Cohesity global dashboard
  • Search globally and take actions
    Another advantage of a single global UI is the ability to streamline searches across locations and environments. You can easily locate and take actions (figure 2), including, protect unprotected objects or investigate failed protection groups, or recover or clone snapshots, all from a single workflow.
Figure 2: Streamline global search and take action
  • Business continuity with proactively planning
    Meet your current and future business SLAs with machine-driven recommendations, including a what-if simulator and forecasting capacity utilization based on your previous capacity utilization.
  • Machine learning-based ransomware detection
    Machine learning-based anomaly detection triggered by a change in data and/or its entropy (figure 3). The solution just doesn’t alert you of the anomaly but also helps to identify what data was modified and helps identify a clean copy to restore.
helios security dashboard
Figure 3: Anti-Ransomware Dashboard
  • Make data productive
    Reduce unnecessary data and infrastructure. Bring compute to data by simply downloading Cohesity or third-party apps directly onto your Cohesity cluster and
    make backup and unstructured data productive, and gain valuable insights. 

Global Enterprise Data Management in the Palm of Your Hand

While the global pandemic continues to limit our mobility, the Cohesity Helios mobile app for iOS and Android-based smartphones is empowering IT Operators to monitor the health and performance of their Cohesity infrastructure. The mobile app gives easy access to monitor protection status at a glance, manage support cases, and get alerts about anomalies, including potential ransomware attacks on their production environment, all in the palm of their hand.

Helios mobile app screenshots

Easy Data Management Across Dark Sites

Many organizations, especially the ones operating in sensitive industries, like financial services and government, due to their security policies, are not always able to take advantage of a SaaS solution. For customers with higher security needs Cohesity management also works on-prem. The application is included in the platform premium license and offers multi-cluster management and other benefits associated with a unified global dashboard. In the on-prem version, capabilities such as predictive analytics are not supported. 

Here are a few more helpful links to learn about Cohesity. 

https://www.cohesity.com/products/data-cloud//
https://www.cohesity.com/products/data-cloud/
https://youtu.be/-qhEDoezxHE